最近有朋友叫我帮忙看一下电动轮椅这个品类,乍一听还真有点意思!因为它涉及到一个全球性的大趋势——人口老龄化。根据联合国经济和社会事务部2019年发布的《世界人口展望》报告,预计到2050年,全球65岁及以上人口将达到15亿,占总人口的16%。而在我们国家,国家统计局的数据显示,截至2021年底,我国60岁及以上人口已达2.67亿,占总人口的18.9%。
想想看,未来老龄化问题越来越严重,这种专门给老年人用的代步工具,像电动轮椅这样的老年代步工具,市场前景会不会越来越好?有没有机会抓住这波“银发经济”机会?我将从相关关键词的搜索流量,行业的情况,个别搜索排名靠前的网站进行分析。
一、关键词搜索流量
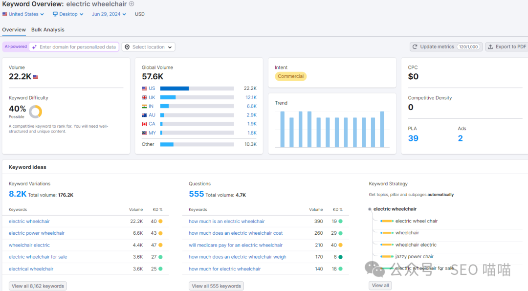
1.electric wheelchair
electric wheelchair这个关键词的全球搜索流量是57.6K,其中美国22.2K,其次是英国和印度。美国的竞争难度是40%,属于中等竞争难度。关键词类型是商业型。关键词变体是8.2K,搜索量是176.2K,问句关键词555,搜索量是4.7K。关键词的体量和搜索量中等,平均竞争难度14%,不是很高,有一定的排名的机会。

在Google Trends上搜索electric wheelchair这个关键词最近五年在全球的热度趋势,发现其整体的趋势是小幅上升的。每年都有一定的起伏,每年的11、12月到次年的2月热度比较低,其他月份热度都比较高。可能是冬季不方便出行,因此不管是租赁还是购买相关的搜索和话题都会减少,导致热度变低。
热度国家主要是英国、澳大利亚、美国、新加坡、爱尔兰。相关话题和相关查询都是关于电动轮椅的,其中折叠电动轮椅的爆发话题就有两个。


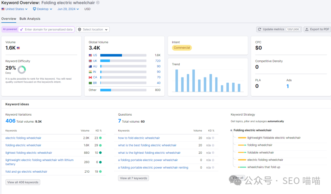
2.Folding electric wheelchair
Folding electric wheelchair这个关键词的全球搜索流量是3.4K,其中美国1.6K,其次是英国和澳大利亚。美国的竞争难度是29%,属于低竞争难度。关键词类型是商业型。关键词变体是406,搜索量是9.3K,问句关键词7,搜索量是60。关键词的体量和搜索量都比较小,因为它是electric wheelchair这个品类下的一个更加细分的类。做垂直细分品类的好处是,客户的需求更加细分,搜索匹配更加精确,转化率会更高,但就是搜索量比较小。所以当你想进入的某个品类的竞争已经非常激烈的时候,可以考虑做该品类下更加细分的类别,就像之前有个朋友做电动自行车的,这个行业竞争已经非常激烈了,但是他选择只做折叠电动自行车,把这个词优化到最好。

在Google Trends上搜索Folding electric wheelchair这个关键词最近五年在全球的热度趋势,发现2020年后整体的趋势是小幅上升的。热度国家主要是英国、澳大利亚、美国、爱尔兰、新西兰。相关话题和相关查询都是关于折叠电动轮椅的。

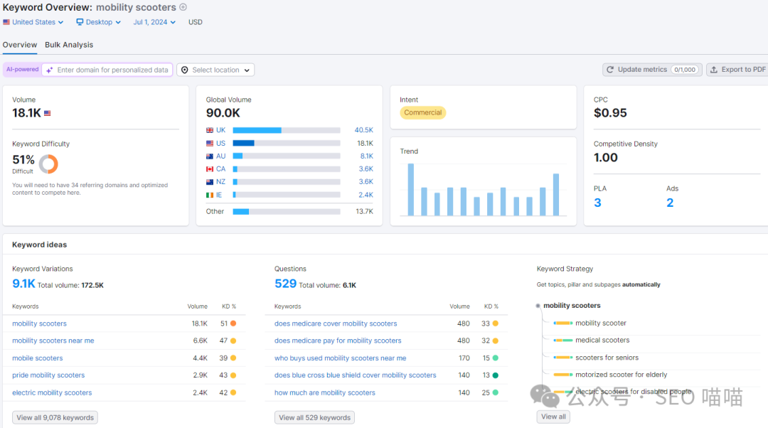
3.mobility scooters
mobility scooters电动代步车是老年人专属的代步工具,这个关键词的全球搜索流量是90.0K,英国的搜索流量最高,达到40.5K。美国18.1K,其次是澳大利亚和加拿大。美国的竞争难度是51%,属于中等竞争难度。关键词类型是商业型。关键词变体是9.1K,搜索量是172.5K,问句关键词529,搜索量是6.1K。关键词的体量和搜索量都比较大,平均竞争难度22%,排名竞争会比较激烈。

在Google Trends上搜索mobility scooters这个关键词最近五年在全球的热度趋势,发现其整体的趋势是比较平缓的。每年都有一定的起伏,每年的冬季,搜索热度比较低,其他月份热度都比较高。可能是冬季不方便出行,因此不管是租赁还是购买相关的搜索和话题都会减少,导致热度变低。
热度国家主要是英国、澳大利亚、新西兰、爱尔兰、加拿大。相关话题和相关查询都是关于电动代步车的,其中本地搜索的相关查询比较多。


总体来看,电动轮椅和电动代步车的搜索流量体量还是比较高的,每年的搜索热度都比较高,且整体有上升的趋势,这些数据显示,电动轮椅和电动代步车市场有着持续的需求和关注度。搜索量的稳定和增长趋势,某种程度上反映了这个市场的潜力。
二、市场流量情况
在SEMrush中利用电动轮椅、电动代步车相关95个域名进行市场探索,市场流量346万,市场流量成本176.7万,市场的整合度比较低,也就是市场份额被大量市场参与者瓜分。
市场规模中,可用市场总量1亿(即目标市场中所有个人的总需求量。该数字包括那些需要所提供产品或服务的个人的需求,即使他们不愿意、不准备或无法购买)。可服务市场1479.4万(可用市场总量中准备且能够购买所提供产品或服务的个人的需求量)。

观察该行业的流量增长象限,发现很多网站的流量增长都是很快,直接从市场参与者,变为规则改变者或者领导者,其中scootaroundstore.com的流量增长率比较高,mobilitygiant.co.uk总流量增长比较快的。

这些行业参与者的核心关键词基本上都是mobility scooters、wheelchair等。

这些域名的市场份额情况如下,pridemobility.com是一个老牌网站,市场份额占比9.09%,我们之前分析到这个行业的市场的整合度比较低,因此这些网站的市场份额占比都不是很大。其次是spinlife.com和mobilitygiant.co.uk。

从这半年的流量趋势来看,市场的流量趋势有较小程度地上升。市场占比第一的网站的流量和整体市场的流量还是有比较大的差距。在流量来源方向整个市场的流量来源主要是直接流量,其次是自然搜索流量,后面是引荐流量和付费流量。市场份额排名第一的网站的流量来源主要是搜索流量和直接流量。

整个市场的受众主要是25-55这类人群,男性女性比例占比相当。

整个市场的流量来源地理分布主要来自美国、英国、印度、澳大利亚、加拿大。

从市场总流量来看,电动轮椅行业的整体可用流量相当可观,且当前市场仍处于相对分散的状态。排名靠前的网站累计流量占比很低,这意味着市场还有很大的整合空间,为新进入者提供了机会。从竞争对手的流量增长率来看,很多网站的流量增长都很快速,这体现了市场的活力和潜力。
三、部分独立站网站分析
1. 案例1
1)搜索流量数据
该网站目前域名权威分数30,自然搜索流量46.3K,有排名的关键词14K,暂时没有付费搜索流量,外链数量25.1K。网站约创建于2021年11月,通过web.archive.org也看到在11月27日之前,该网站没有任何历史版本。网站的主要流量来源是美国,主要的SERP精选是图片类型的搜索结果。

在美国有排名的关键词10234个,多数排名在21-50这个区间,商业类关键词占比46%,交易类关键词占比29.5%,整个电子商务类型的关键词占比75.5%,这类词的转化概率比较大。从品牌流量来看,该网站几乎没有品牌流量,100%的非品牌流量。


该网站获得最多搜索流量的页面如下表,基本上都是分类页面,其中电动代步工具的流量占比33.3%,有排名的关键词1725个。

2)访客流量
根据SEMrush的数据,该网站月预估访客流量15.3K,唯一访客11.5K,平均页面观看1.54,平均停留时间6:18,跳出率79.44%。该网站的用户停留时间数据表现较好。
这里有一点需要注意,为什么网站的自然搜索流量46.3K,而访客流量只有15.3K,这种情况有很多原因,除semrush本身的数据收集方法差异之外,还有以下一些原因:
高搜索量的关键词竞争大,导致每个网站获得的实际点击可能相对较少,因为流量被分散到了众多竞争对手之间。
网站有排名的那些关键词,用户的搜索主要是为了信息搜寻,而不一定有立即访问特定网站的意图。这导致了高搜索量但相对较低的点击率。
网站有排名的那些关键词,有一些精选SERP的搜索结果项,使得用户无需点击进入具体网站就能获得所需信息。
另外还有付费广告的影响,付费广告可能占据了搜索结果的重要位置,分流了部分本可能转化为自然流量的访客。

查看该网站最近3个月的流量来源,主要是直接流量、自然搜索、引荐流量。流量的主要来源国家是美国和德国。值得注意的是,根据我们之前的分析,这个网站基本上没有品牌关键词,但是为什么他的直接流量那么高呢?这里可能是流量的归因问题,即该网站有其他渠道来的流量,但是semrush没有能很精确地归因,而把这些无法归因的流量都归到了直接流量中。


3)网站的外链情况
该网站的外链数量25.1K,引荐域名3.6K,最近一年来,虽然我们看到外链数量和引荐域名一直在上升,但是权威分数上不去,说明外链的质量比较低,无法很好地进行权重的传递。92%的引荐域名都是0-10权威分数的。权威分数50以上的只有20个。



该网站的外链质量不高,引荐域名权威分数也不高,如何在2年内做到30的权威分数,答案可能在他们的另外一个网站,这个网站是一个设备租赁网站,创建时间非常早,权威分数46,这个网站有直接的链接到案例网站,给它传递权重。


外链的类型主要是图片和文本,其中图片占比90%。正常来说,有上下文的链接质量是更好的。该网站的外链性质dofollow的居多。

整个网站得到最多外链的是他们的博客页面,其次的首页,再次是一些分类页面。此策略是比较常见的SEO外链建设策略。博客页创建了很多的主题,这些主题覆盖了很多的长尾关键词,正常来说,长尾关键词是更好进行排名的,且博客页面一般有高质量的内容,高质量内容加低竞争度长尾关键词,只要做一些外链,这些博客页面的排名就能上来。因此我们前面看到该网站有14K的有排名的关键词,可能有很多来自这些博客页面的长尾关键词。

我们再来看另外一家网站的数据。
2.案例2
1)搜索流量
该网站创建于2020年,比前面一家要早,目前的权威31,搜索流量26.1K,有排名的关键词22.4K,外链数量61K。为什么有排名的关键词比上一家多,但是搜索流量却比上一家少呢?这个可能是因为它有排名的关键词大多数是搜索流量比较低的长尾关键词,或者关键词排名都比较靠后。
根据数据我们看到该网站主要的流量也是来自美国,主要的SERP精选也是图片。


该网站在美国的关键词有17816个,主要排在21-50,51-100,大部分关键词排名比较靠后,导致它的搜索流量和访客流量都比较少。和上一个网站一样,该网站的商业型关键词和交易型关键词的占比都比较高,占比达到80%以上。该网站拥有11%的品牌流量。


2)访客流量
根据SEMrush的数据,该网站月预估访客流量45.4K,唯一访客25.4K,平均页面观看6.71,平均停留时间14:25,跳出率52.35%。该网站的各方面数据表现都很好,如平均页面、用户停留时间、跳出率等,这说明该网站在用户体验方面做得比较好。

查看该网站最近3个月的流量来源,主要是直接流量、自然搜索、引荐流量。流量的主要来源国家是美国和加拿大。和上一个网站一样,直接流量占比大,可能是由于流量归因问题,虽然这个网站有11%的品牌流量,但是直接流量占比仍然算是比较高的。


3)外链情况
该网站创建3年多,外链数量58.3K,引荐域名3.9K,今年1月份,网站权威分数下降,从35降到了31,主要原因就是去年10月-12月外链大量丢失,导致域名权威分数下降。


外链引荐域名的权威分数多在0-10,50以上的有35个。外链的主要形式也是图片,文字类型的外链只占12%,do-follow链接类型占比96%,占比太高会导致网站的外链结构有造假的嫌疑,因此在布局外链的时候,最好do follow和nofollow都做,且两者的比例要合适。

3.pridemobility.com
最后我们来一下市场份额TOP1的网站pridemobility.com的搜索流量,该网站创建时间非常非常早,目前的域名权重39,自然搜索流量139.7K,有排名的关键词40.6K,外链数量119.8K。其中美国的流量占比89%。

月均访客314.4K,唯一访客178.9K,平均页面观看2.34,平均停留时间5:09,跳出率67.68。该网站的平均停留时间数据表现较好。网站最近3个月的流量来源主要是自然搜索流量,占比68.23%,然后是直接流量,占比22.8%。这个流量渠道占比比例是比较正常的。


通过以上3个网站的分析了解到,行业top1的搜索流量还是比较高的,其他两个网站创建时间比较短,搜索流量其实都不算很高,这说明新进入者其实还有很大的流量提升空间。提升的方法就是优化好页面SEO,创建页面布局更多的长尾关键词,提高有排名的关键词数量,且做好高质量的外链建设。

从相关关键词的搜索流量和热度来看,有缓慢增长趋势,随着人口老龄化加剧,消费者对这类产品的需求可能还会上升。从行业的整体流量情况来看,电动轮椅市场流量有巨大的潜力。且整个市场仍处于分散状态,为新进入者提供了机会。通过分析三个案例网站,了解top1网站和新创建网站的流量差距,说明新网站还有很大的流量提升空间。
综上所述,在人口老龄化日益严重的未来,电动轮椅行业可能存在着一些机会。然而,机遇与挑战并存。要想在市场中脱颖而出,还需要不断创新产品,优化用户体验,同时制定全方位的营销策略。
来源公众号: SEO喵喵(ID:xiaomao_senmo)多年跨境电商和Google SEO从业经验,专注于Google SEO策略制定与调整。
本文由 @Google SEO 喵喵 原创发布于奇赞平台,未经许可,禁止转载、采集。
该文观点仅代表作者本人,奇赞平台仅提供信息存储空间服务。

